Zamówienia - zarządzanie zamówieniami i realizacją zamówień.

Sklep SOTESHOP zawiera czytelny i wygodny system składania zamówienia przez klientów zarówno na urządzeniach mobilnych jak i desktop. Każde zamówienie jest rejestrowane w systemie i nadawany jest mu specjalny numer. Dowiedz się, jak zarządzać zamówieniami, płatnościami, wyszukiwać, edytować, zmieniać status zamówień i wysyłać automatyczne powiadomienia do klientów.

Spis treści

W panelu administracyjnym wybierz AplikacjeZamówienia Ikona modułu Zamówienia

Wybierz Lista


Edycja zamówienia

Lista zamówień
  1. Edytuj zamówienie, Edycja zamówienia
  2. Wybierz Status zamówienia,

    Zobacz jak dodawać statusy zamówień.

  3. Wybierz Opiekuna lub kliknij Przypisz mnie,
  4. Zobacz dokumentację Administratorów
  5. Zaznacz pole obok ilości sztuk produktu, aby oznaczyć produkt jako skompletowany

    Opcję tę należy włączyć w Konfiguracji zamówień

    Opcja służy do oznaczania częściowej realizacji zamówienia przez danych administratorów. Po najechaniu na to pole, pojawia się login administratora, który je zaznaczył. Pole częściowej realizacji zamówienia

    Zobacz Widget Ostatnio sprzedane produkty.

  6. Zaznacz Potwierdzone,

    Pole to zostanie automatycznie zaznaczone, jeżeli klient potwierdzi zamówienie klikając w link w wiadomości e-mail

  7. Wpisz numer przesyłki,

    Zobacz dokumentację Dostaw.

  8. Zaznacz Rozliczona, jeśli płatność za zamówienie została uregulowana,

    W przypadku płatności online pole Rozliczona może być automatycznie zaznaczone po dokonaniu wpłaty za zamówienie.
    Zobacz dokumentację Płatności klienta

  9. Naciśnij przycisk Zapisz.

Klient otrzyma informację o zmianie statusu zamówienia.

Wiadomośc o zmianie statusu wysyłana do klienta

Zobacz dokumentację Obsługi poczty.

Edycja zaawansowana zamówienia

  1. Edytuj zamówienie,
  2. Naciśnij przycisk Tryb edycji, Tryb edycji zamówienia

    Jeśli potrzeba:

  3. Wpisz Dane klienta,
  4. Zmień Zawartość koszyka,
  5. Zmień informacje o Dostawie,
  6. Zmień Płatność,
  7. Naciśnij przycisk Zapisz.

Naciśnij przycisk Tryb przeglądania, aby przejść do edycji podstawowej zamówienia

Generowanie faktury

Zobacz dokumentację faktur.

Informacje o zgodzie na przesyłanie danych w celu zbadania opinii

Zobacz dokumentację modułu zgodności.

Dostawa do Paczkomatów

Zobacz dokumentację Paczkomatów.

Dostawa Poczty Polskiej

Zobacz dokumentację Poczty Polskiej.

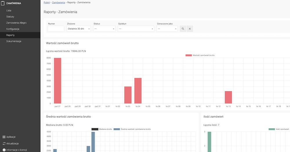
Raporty

Raporty zamówień

W raportach dostępne są filtry, które umożliwiają analizę danych według wybranych kryteriów. Działanie filtrów można sprawdzić bezpośrednio na wykresach Wartość zamówień brutto, Średnia wartość zamówień brutto oraz Ilość zamówień.

Generowanie pliku PDF z zamówieniem

  1. Naciśnij przycisk Pobierz,
  2. Zapisz dokument na dysku lokalnym.
Wydruk zamówienia w PDF

Zarządzanie zamówieniami

Zmiany wybranych zamówień na liście

Masowe zmiany w zamówieniach na liście
  1. Zaznacz zamówienia,
  2. Wybierz Zaznaczone:
    • Usuń
    • Oznacz jako Przeczytane / Nieprzeczytane,
    • Zmień Status,
    • Wybierz Opłacone,
    • Wybierz Potwierdzone,
  3. Zatwierdź zmiany.

Filtrowanie zamówień

Filtrowanie listy zamówień
  1. Rozwiń filtry,
  2. Wybierz:
    • Numer,
    • Status,
    • Opiekuna,
    • Oznaczone jako,
    • Złożone,
    • Produkt,
    • Kwota,
    • Klient,
    • Opłacone,
    • Potwierdzone,
    • Płatność,
    • Dostawa,
    • Kod rabatowy
    • Bon zakupowy
  3. Naciśnij przycisk Ikona filtrowania.

Dodanie statusu zamówienia

Wybierz Statusy

Lista statusów
  1. Naciśnij przycisk Dodaj, Edycja statusu
  2. Wpisz Nazwę,
  3. Wybierz Rodzaj,
  4. Zaznacz Domyślny,

    Domyślny status jest ustawiany dla każdego nowo złożonego zamówienia. Domyślnym statusem może być wyłącznie status rodzaju oczekuje.

  5. Wybierz Kolor,
  6. Zaznacz Wysyłaj powiadomienie e-mail,

    Powiadomienie e-mail wysyłane jest do klienta w momencie wybrania statusu w zamówieniu. Zobacz dokumentację Obsługi poczty.

  7. Wpisz Opis,
  8. Zaznacz Dołącz kod rabatowy,

    Zobacz dokumentację Kodów rabatowych.

  9. Zaznacz Dodaj link do śledzenia przesyłki

    Dodaj link do śledzenia przesyłki, który został ustawiony w edycji dostawy. Więcej o edycji dostawy.

  10. Zaznacz Dołącz link do faktury proforma,
  11. Zaznacz Dołącz link do faktury,

    Zobacz dokumentację Faktur.

  12. Naciśnij przycisk Zapisz.

Zamówienia Allegro

Zobacz dokumentację Allegro.

Konfiguracja zamówień

W panelu administracyjnym przejdź do AplikacjeZamówienia

Konfiguracja zamówień
  1. Wpisz Format numeru zamówienia,

    Dostępne parametry:

    • {NUMER}
    • {DZIEN}
    • {MIESIAC}
    • {ROK}
  2. Wpisz Minimalna wartość zamówienia,

    Wartość 0 oznacza brak progu.

    Ustawienie minimalnej kwoty zamówienia
  3. Zaznacz Aktywuj zakup o charakterze niezawodowym dla firm,

    W zamówieniu dla firm pojawi się dodatkowa opcja oznaczenia zakupu jako niezawodowy.

  4. Zaznacz Status realizacji przy produktach,

    Pokaż administratora realizującego produkty w zamówieniu.

  5. Zaznacz Wyłącz minimalną wartość zamówienia dla Wielkiej Brytanii,

    Wyłącza wymuszone sprawdzanie minimalnej wartości zamówienia wynoszącej 135 funtów dla klientów z Wielkiej Brytanii.

  6. Naciśnij przycisk Zapisz.

Ostatnio sprzedane produkty

Widget Ostatnio sprzedane produkty umożliwia wyświetlenie na stronie głównej panelu administracyjnego listy produktów sprzedanych w wybranym okresie i zamówień z tymi produktami

Widget możesz dodać na pulpit strony głównej panelu administracyjnego sklepu. Zobacz jak dodać widget.

Widget ostatnio sprzedanych produktów
  1. Wybierz zakres dni w polu Sprzedane,
  2. Wybierz Status zamówień, które mają być brane pod uwagę,
  3. Wybierz czy mają być brane pod uwagę zamówienia Opłacone czy nieopłacone,
  4. Kliknij przycisk lupy Ikona wyszukiwania,

    Ukaże się lista produktów sprzedanych w zamówieniach pasujących do ustawionych filtrów

  5. Kliknij Pokaż przy wybranym produkcie, aby zobaczyć listę zamówień z tym produktem, Lista zamówień ostatnio sprzedanych produktów
  6. Kliknij na dane zamówienie w kolumnie Zamówienie, aby przejść do obsługi tego zamówienia.

Zobacz dokumentację Gadżetów

Powiązane dokumentacje

Ostatnie zmiany

Sprawdź co ostatnio zmieniliśmy w SOTESHOP.

SOTE YouTube

Bądź na bieżąco z nowościami programu SOTESHOP. Subskrybuj kanał SOTE na YouTube.